OBI Poland is the first DIY retailer in Europe to launch an enhanced, customer-centric home delivery service, giving its customers a first-class experience.


OBI loves what Ufleet has done for their customers. Since 2020, the OBI team has been employing the Ufleet CX suite to manage, measure and improve their delivery proposition. And there is not a greater proof of a job well done than a happy customer!
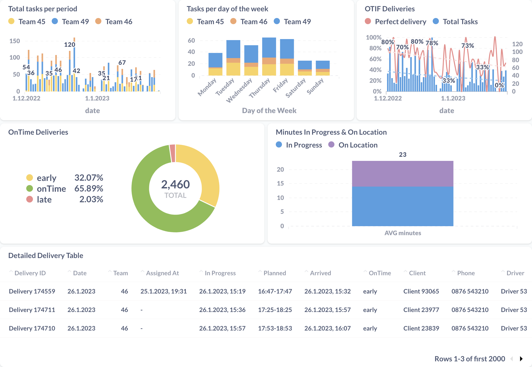
Before engaging with Ufleet, OBI store managers, logistic partners, customer support, and management had little insight about customer journey and experience. By adopting Ufleet, they can use powerful features to plan routes, track deliveries in real time, be on time 99%, and experience each individual customer journey through the eyes of the customer.

Customers can track deliveries anytime and on any device. No login required. Customers receive updates with orders details, delivery status, driver details & location, estimated time of arrival (ETA) and more. A direct communication with the OBI customer support or driver is just a click away. At the end of the journey the customers provide feedback which is crucial for maintaining the OBI high quality delivery service offering.
OBI team receives real-time alerts on delivery exceptions - delays, damaged goods, wrong addresses, unprofessional driver behavior and more. Unhappy customers or bad rating situations are addressed as they happen thus ensuring customer happiness. Management further improves the experience over the long run by tracking customer engagement, setting the benchmarks, analyzing outliers, and taking corrective measures.




With Ufleet, OBI dispatchers do smart route planning and comply with vehicle and driver capacities. They track progress in real-time covering the fleets of dozens of OBI logistical partners. A digital proof of delivery with timestamps, pictures, comments, and customer feedback is applied to each task.

Ufleet has been helping multinational brands to provide exceptional delivery experiences to their clients since 2016. As part of the PwC StartUp Collider accelerator, the company established great relations throughout the PwC network. PwC consultants in retail and ecommerce provided invaluable assistance in refining the DIY industry business case and the go-to-market strategy.




Since 1970, OBI provides a wide range of tools and solutions to help with creative home improvement projects. The company is a European market leader with 48,000 employees across 10 countries. Its goal is to “enable each and every person to create better homes and gardens and make DIY easier and more fun”.
Ufleet works with multinational brands to provide exceptional delivery experiences to their clients. It employs a distributed team of experts in retail, logistics, and technology to deploy the Ufleet CX management platform, converting any delivery operation from cost centre into a growth engine. Ufleet is known for its customer centricity, flexibility and agile approach.
We’d love to learn about your challenges.
Leave your email and we’ll get back to you.
